서비스소개
조직 맞춤 성과관리,
국내 대표 HR 플랫폼
WE
어떠한 목표관리 방식도 유연하고 쉽게 설정하여 우리 회사에 최적화된 성과관리를 하기 위해 시작되었습니다.
NOW
MBO, OKR 동시/개별 적용은 물론, 어떤 산업, 직무든 우리 회사에 꼭 맞는 제도를 맞춤 설정할 수 있어요.
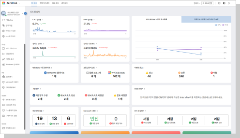
엔드포인트기기
통합관제 관리자동화솔루션
"멈추지 않는 비즈니스 , 관리 없는 관리의 시작.
제론소프트엔이 IT 운영의 자동화를 실현합니다."
제론소프트엔은 실시간 시스템 리소스 데이터 분석을 기반으로,
사람·전화·원격지원에 의존하던 레거시 현장 업무를
대시보드 기반 성능 관제와 실시간 장애 대응 체계로 전환하여,
IT 인프라 운영의 무인자동화 환경을 구현합니다.
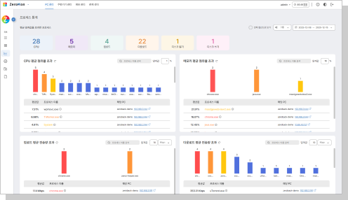
솔루션 소개
시스템 관리 혁신, 데이터 가치 활용
제론소프트엔은 IT 자산을 보다 쉽고, 똑똑하게 관리할 수 있도록 지원합니다.
소수의 인력으로도 수많은 조직 내 IT 기기를 원격으로 자동화 관리할 수 있는 기술과 솔루션을 제공합니다.
복잡한 IT 운영을 간소화하고, 업무 효율을 획기적으로 개선하세요.
제론소프트엔 솔루션으로, IT 관리의 새로운 기준을 경험하세요.
기존 IT 담당자가 현장에서 직접 수행하던 엔드포인트기기 관리를 솔루션을 통해 원격 자동화하세요.
담당자의 업무 부담을 줄이며, 관리에 소요되는 시간과 출동비용 절감을 통해 원활한 기기 운용환경을
제공합니다.
IT 관리에 과다하게 소요되는 비용을 절감하세요.
레거시한 기존 관리업무를 원격 자동 화하고, 다양한 기능을 통합한 솔루션 을 사용함으로써 불필요한 관리비용 을 줄이고, 솔루션 도입비용을 절감하세요.
블루스크린, 데이터 유출 , 랜섬웨어 감염 등 보안사고를 실시간 감지하고 대응하세요.
보안사고 발생 전 실시간 감지하여 예방할 수 있으며, 발생한 사고에 대한 원인 분석 및 해결을 위한
인사이트를 제공합니다.
고객사례
![]() |
| “인텔® vPro® 기반의 CPU 제품으로 원격전원제어 및 바이오스 관리가 가능하여 현장 방문없이 클릭만으로 단순하게 업무지원이 개선되었습니다. IT자산관리 측면에서 디스플레이, 주변기기 등 실시간 관리로 운용관리 체계가 개선되었습니다.” |
![]() |
| “기존에 IT업무 담당자가 있음에도 불구하고, 전국 각지에 위치한 평가장 PC로 인해 발생한 기기관리의 어려움이 트래픽 문제 없는 실시간 OS이미지 배포와 HW & SW 성능 모니터링, 보안취약점 및 로그관리로 원격대응을 통해 해결되었습니다.” |
![]() |
| “기업에서 운영 중인 다양한 IT기기의 보안 취약과 이상징후를 사전에 확인하여, 신속한 초동대응이 가능하게 되었으며, 강력한 보안 시스템을 구축할 수 있었습니다. 또한 전사적인 디스크암호화 체계를 구축하여, 보안감사에도 대응할 수 있었습니다. |
![]() |
| “관리자의 선택으로 실시간 자동 자산 관리 기능을 활성화하고, 일별·주별·월별· 분기별 주기를 설정하여 반복 실사를 수행하여 무인 자산 관리가 가능하며, PC에 연결된 디스플레이와 주변기기의 연결 상태와 세부 기능까지 중앙 집중 관리합니다.” |
솔루션 도입 후 효과
90%
도입 후 만족도
85%
사용자 자체 문제 해결 가능
85%

IT업무 생산성 향상
81%
사전 결함 대응 업무 개선율
주소: 경기도 과천시 관문로 92 힐스테이트과천중앙 101동 1616호
사업자등록번호: 384-81-00232
통신판매업신고번호: 제2023-경기과천-0263호
대표이사: 송창민
전화: 070-7764-0100 E-mail : support@zeronsoftn.com
솔루션
주소: 경기도 과천시 관문로 92 힐스테이트과천중앙 101동 2309호
사업자등록번호: 384-81-00232 통신판매업신고번호: 제2023-경기과천-0263호 대표이사: 송창민
전화: 070-7764-0100 / E-mail : support@zeronsoftn.com